2025-10-23 10:05:37
When markets panic, metals don’t just move - they speak.

Gold whispers safety, silver shouts volatility, copper tells growth stories, and platinum just waits patiently for confidence to return. Understanding these emotional “moods” of the market - known as risk-on and risk-off phases - is the trader’s compass when volatility starts to breathe louder.
Every market day starts not with a candle, but with a feeling.
Before price reacts, investors interpret headlines: Fed policy shifts, CPI surprises, NFP shocks, or geopolitical fears. These emotional tides define whether traders are chasing growth (risk-on) or protection (risk-off). Metals, being tied to both industry and store-of-value demand, sit right in the center of this tug-of-war.
When optimism rises - stimulus hopes, soft landings, or falling inflation - risk-on assets like equities, copper, and palladium thrive. But when fear returns - rising yields, dollar spikes, or central bank tightening - risk-off assets like gold and sometimes silver steal the spotlight.
For a deeper foundation, revisit How to Identify Risk-On and Risk-Off Market Sentiment: A Complete Trader’s Guide. It explains the psychological and structural factors behind these sentiment waves - from capital flows to bond yields - and how they shape trading conditions.

Think of the markets as a single heart that beats to sentiment:
| Market Mood | Typical Behavior | Metal Reactions |
|---|---|---|
| Risk-On (Growth Optimism) | Stocks rally, yields rise, dollar softens | Copper and platinum rise; gold may lag |
| Risk-Off (Fear Phase) | Equities drop, yields fall, dollar strengthens | Gold surges, silver fluctuates, copper corrects |
During “risk-on” days, traders favor industrial metals that signal confidence in production and demand. During “risk-off” storms, they flee to gold - the ultimate refuge when uncertainty clouds visibility.

The US Dollar Index (DXY) and 10-Year Treasury Yield (US10Y) are two silent signals every metal trader should monitor.

Similarly, the 10-Year yield mirrors risk appetite. Higher yields reflect risk-taking and growth confidence (risk-on), while collapsing yields usually accompany fear, recession signals, or dovish policy expectations (risk-off).
Watch how gold’s candles react when yields suddenly drop on CPI surprises or Fed guidance shifts - these are your “fear rallies.”

To see this behavior in action, explore How to Trade Risk-On and Risk-Off Sentiment, which breaks down how traders align entries and exits with shifts in global risk appetite using sentiment and price confluence.

Every metal trader must learn to recognize when the move is emotional versus fundamental.
When headlines flash “Data Delayed due to Shutdown” or “Fed Reassesses Path”, remember - it’s not just data being delayed; it’s clarity being delayed. That’s when liquidity tightens, and metals behave emotionally.
While sentiment is invisible, it leaves tracks across markets. The most effective traders compile signals from multiple tools - like assembling a puzzle that reveals the market’s emotional tone.

Here are your go-to sentiment trackers:
📊 How to Compile:
Create a small sentiment dashboard or watchlist. For example, in TradingView or Finlogix, list:
DXY, US10Y, VIX, S&P 500, XAU/USD, XAG/USD, and Copper.
Observe how they move relative to one another. A falling DXY + rising S&P + calm VIX = risk-on. A spiking VIX + falling yields + gold breakout = risk-off.
The goal isn’t to predict - it’s to contextualize. When the metals you trade align with this sentiment map, your confidence in execution multiplies.

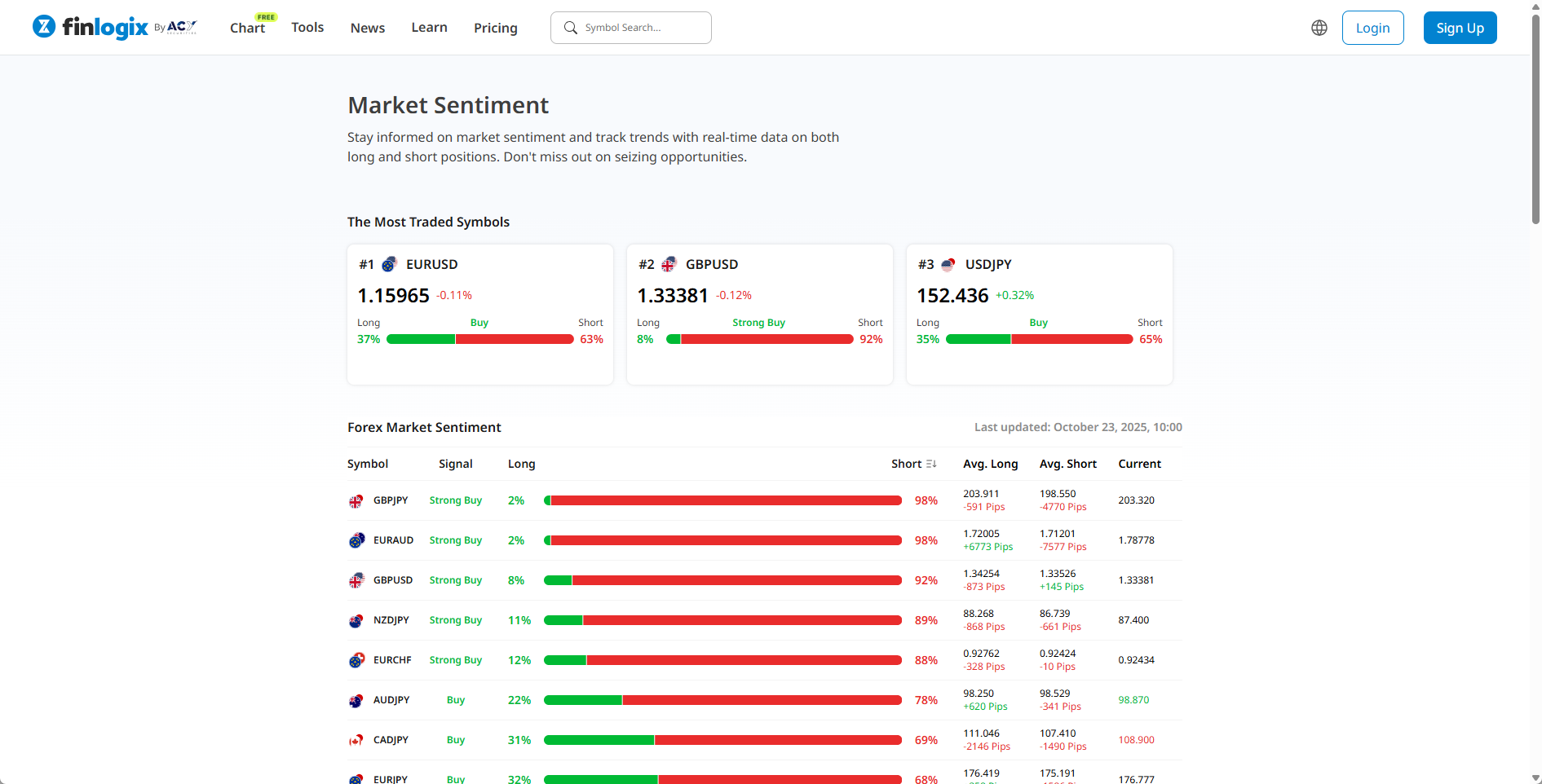
One of the most practical free tools for traders today is the Finlogix Sentiment Index.
It shows real-time data on what percentage of traders are long or short across major markets - from gold and silver to indices and currencies.
Here’s how to use it effectively:
Caveat: Finlogix sentiment is a lagging indicator - it reflects positioning that’s already taken place. Use it as context, not confirmation.
Price action - especially structure, displacement, and liquidity sweeps - remains the most accurate real-time sentiment confirmation. Think of Finlogix sentiment as the weather forecast, and your chart as the live radar.
By combining these sentiment tools - macro indicators, positioning data, and price confirmation - you’ll trade with the emotional rhythm of the market, not against it.
Fed meetings. CPI. NFP. These are your sentiment accelerators.

Instead of reacting, plan your week like a strategist:
By treating macro volatility as opportunity, not chaos, traders can ride both sides of sentiment instead of being trapped by it.
Trading metals is like sailing across unpredictable weather.
Risk-on is your clear sky - smooth winds that favor industrial metals. Risk-off is the storm - choppy waves that lift gold’s sails and capsize copper’s. A skilled sailor doesn’t fear either; he adjusts his sails, not his course. Likewise, a skilled trader doesn’t guess sentiment - he reads it.

Sentiment is cyclical. What’s “fear” today becomes “greed” tomorrow.
The traders who last aren’t the ones predicting every shift, but those who recognize when the market’s heartbeat is changing and adjust accordingly.
Gold will always find a reason to rally in fear. Copper will always find a reason to rise in hope.
Your edge lies not in predicting which phase comes next - but in knowing which phase you’re in right now.
Events like inflation spikes, unexpected rate hikes, or geopolitical shocks typically shift sentiment from optimism to caution.
A stronger dollar usually pressures gold since it becomes more expensive for non-USD buyers. A weaker dollar supports gold rallies.
Silver has a dual identity - part safe haven, part industrial metal. In mild risk-off phases, it follows gold; in strong growth cycles, it follows copper.
Track DXY, US10Y yields, and the VIX together, then cross-check with Finlogix Sentiment data. Their alignment often reveals whether traders are embracing risk or running from it.
It’s time to go from theory to execution - risk-free.
Create an Account. Start Your Free Demo!
Looking for step-by-step approaches you can plug straight into the charts? Start here:
Sharpen your edge with proven tools and frameworks:
News moves markets fast. Learn how to keep pace with SMC-based playbooks:
From NASDAQ opens to DAX trends, here’s how to approach indices like a pro:
Gold remains one of the most traded assets - here’s how to approach it with confidence:
Candlesticks are the building blocks of price action. Master the most powerful ones:
Ready to go intraday? Here’s how to build consistency step by step:
Markets swing between calm and chaos. Learn to read risk-on vs risk-off like a pro:
Step inside the playbook of institutional traders with SMC concepts explained:
Forex pairs aren’t created equal - some are stable, some are volatile, others tied to commodities or sessions.
If you’ve ever been stopped out right before the market reverses - this is why:
Mindset is the deciding factor between growth and blowups. Explore these essentials:
The real edge in trading isn’t strategy - it’s how you protect your capital:
If you’re not sure where to start, follow this roadmap:
This way, you’ll grow from foundation → application → mastery, instead of jumping around randomly.
Follow me for more daily market insights!
Jasper Osita - LinkedIn - FXStreet - YouTube
This content may have been written by a third party. ACY makes no representation or warranty and assumes no liability as to the accuracy or completeness of the information provided, nor any loss arising from any investment based on a recommendation, forecast or other information supplies by any third-party. This content is information only, and does not constitute financial, investment or other advice on which you can rely.
Try These Next
4 Powerful Tactics to Overcome the Most Costly Forex Mistakes
How to Master MT4 & MT5 - Tips and Tricks for Traders
The Importance of Fundamental Analysis in Forex Trading
Forex Leverage Explained: Mastering Forex Leverage in Trading & Controlling Margin
The Importance of Liquidity in Forex: A Beginner's Guide
Close All Metatrader Script: Maximise Your Trading Efficiency and Reduce Stress
Best Currency Pairs To Trade in 2025
Forex Trading Hours: Finding the Best Times to Trade FX
MetaTrader Expert Advisor - The Benefits of Algorithmic Trading and Forex EAs
Top 5 Candlestick Trading Formations Every Trader Must Know